阿摩線上測驗
登入
首頁
>
技檢◆金屬帷幕牆-帷幕牆項-丙級
> 115年 - 20701 金屬帷幕牆-帷幕牆項 丙級 工作項目 02:圖說及規範之識讀 51-100(2026/01/07 更新)#136459
115年 - 20701 金屬帷幕牆-帷幕牆項 丙級 工作項目 02:圖說及規範之識讀 51-100(2026/01/07 更新)#136459
科目:
技檢◆金屬帷幕牆-帷幕牆項-丙級 |
年份:
115年 |
選擇題數:
50 |
申論題數:
0
試卷資訊
所屬科目:
技檢◆金屬帷幕牆-帷幕牆項-丙級
選擇題 (50)
51. 下圖為帷幕牆層平剖面詳圖,圖中部位 H 係指
(A)氣密膠條 (B)鋁配料 (C)防火板 (D)防火隔熱岩棉 。
52. 下圖為帷幕牆層平剖面詳圖,圖中部位 I 係指
(A)氣密膠條 (B)鋁配料 (C)防火隔熱岩棉 (D)防火鍍鋅鋼板 。
53. 下圖為帷幕牆層平剖面詳圖,圖中部位 J 係指
(A)水密膠條 (B)可拆換式鋁板 (C)防火板 (D)防火隔熱板 。
54. 下圖為帷幕牆層平剖面詳圖,圖中部位 K 係指
(A)可拆換式鋁板 (B)玻璃 (C)防水板 (D)防火隔熱板 。
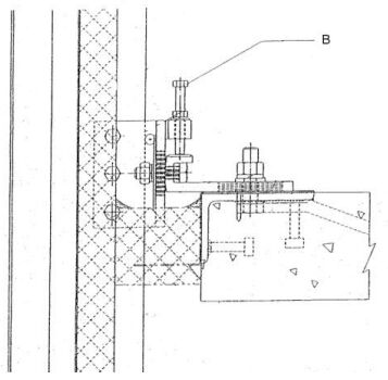
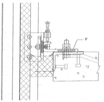
55. 下圖為帷幕牆層垂直剖面詳圖,圖中部位 A 係指
(A)防火隔熱岩棉 (B)高程調整螺栓 (C)鋁零件 (D)鋁固定座 。
56. 下圖為帷幕牆層垂直剖面詳圖,圖中部位 B 係指
(A)防火隔熱岩棉 (B)高程調整螺栓 (C)鋁零件 (D)鋁固定座 。
57. 下圖為帷幕牆層垂直剖面詳圖,圖中部位 C 係指
(A)防火隔熱岩棉 (B)高程調整螺栓 (C)三次繫件 (D)鋁固定座 。
58. 下圖為帷幕牆層垂直剖面詳圖,圖中部位 D 係指
(A)防火隔熱岩棉 (B)高程調整螺栓 (C)三次繫件 (D)防火阻煙劑 。
59. 下圖為帷幕牆層垂直剖面詳圖,圖中部位 E 係指
(A)預埋繫件 (B)高程調整螺栓 (C)鋸齒狀華司 (D)鋁固定座 。
60. 下圖為帷幕牆層垂直剖面詳圖,圖中部位 F 係指
(A)防火隔熱岩棉 (B)高程調整螺栓 (C)三次繫件 (D)二次繫件 。
61. 下圖為帷幕牆層垂直剖面詳圖,圖中部位 G 係指
(A)預埋繫件 (B)高程調整螺栓 (C)三次繫件 (D)二次繫件 。
62. 下圖為帷幕牆層垂直剖面詳圖,圖中部位 H 係指
(A)層間塞 (B)高程調整螺栓 (C)鋁零件 (D)鋁固定座 。
63. 下圖為帷幕牆層垂直剖面詳圖,圖中部位 I 係指
(A)層間塞 (B)高程調整螺栓(C)鋁零件 (D)層間塞固定夾 。
64. 下圖為帷幕牆層垂直剖面詳圖,圖中部位 J 係指
(A)層間塞 (B)高程調整螺栓 (C)混凝土樓版 (D)層間塞固定夾 。
65. 帷幕牆詳圖圖面上尺寸標註的單位為 (A)公尺 (B)公寸 (C)公分 (D)公厘 。
66.
左圖符號代表是 (A)單向橫拉窗 (B)推開窗 (C)推拉窗 (D)直軸窗 。
67.
左圖符號代表是 (A)單向橫拉窗 (B)推開窗 (C)固定窗 (D)直軸窗 。
68.
左圖符號代表是 (A)單向橫拉窗 (B)推開窗 (C)固定窗 (D)內倒窗 。
69. 下圖符號代表是
(A)單向橫拉窗 (B)推射窗 (C)固定窗 (D)內倒窗 。
70.
左圖中央二扇窗代表是 (A)單向橫拉窗 (B)翻窗 (C)固定窗 (D)內倒窗 。
71. 剖面圖中不可漏畫剖面之 (A)剖面線 (B)指線 (C)鏈線 (D)虛線 。
72. 製圖時無法直接看出的輪廓應以 (A)實線 (B)虛線 (C)延長線 (D)投影線 來表示。
73. 通常使用的三角板除 90 度外,其他角度為______度。(A)45、30、60 (B)40、20、60(C)10、45、60 (D)30、15、45
74. 第三角投影法,除正視圖與俯視圖外,另一個圖面為 (A)左側視圖 (B)右側視圖 (C)底視圖 (D)背視圖 。
75. 直角三角形中,若兩直角邊長各為 3 公分及 4 公分,則斜邊長應為______公分。 (A)5 (B)6 (C)7 (D)12
76. 門窗之記號通常以 W 代表 (A)門 (B)窗 (C)玻璃 (D)自動門 。
77. 工地放樣彈墨線時棉線提起與放樣面成 (A)45 (B)60 (C)90 (D)180 度。
78. 鋼筋與模板間的距離稱為 (A)粉刷層 (B)碰撞層 (C)保護層 (D)伸縮縫 。
79. 建築平面圖中門窗符號,以
220×200 編號表示 (A)門寬 220 ㎝,高 200㎝ (B)門寬 200 ㎝,高 220 ㎝ (C)窗寬 220 ㎝,高 200 ㎝ (D)窗寬 200 ㎝,高220 ㎝ 。
80. 畫虛線時,其線段間之間隔為線段 _______之線段。(A)1/8 (B)1/6 (C)1/4 (D)1/3
81. 帷幕牆構材的安裝位置尺寸容許誤差應依據何種規定? (A)一般施工規範(B)施工圖說 (C)依施工慣例 (D)視情況而定 。
82. 帷幕牆之填縫膠,填縫溝寬 w=20 ㎜,則填縫溝深口之最佳範圍為 (A)5-15㎜ (B)15-20 ㎜ (C)20-30 ㎜ (D)30 ㎜以上 。
83. 氣密性能指相對於壓力差下,每單位牆面積及單位時內之通氣量其對活動的窗之單位為 (A)m
3
/m
2
· hr (B)m
3
/m · hr (C)m
3
/m
2
· min (D)m
3
/m · s 。
84. JIS 符號是那一個國家之標準規範? (A)中華民國 (B)日本 (C)德國 (D)美國 。
85. CNS 符號是哪一國家之標準規範? (A)中華民國 (B)日本 (C)德國 (D)美國 。
86. AAMA 符號是那一國家之標準規範? (A)中華民國 (B)日本 (C)德國 (D)美國 。
87. 分貝(db)表示何種性能的單位? (A)隔熱 (B)隔音 (C)隔冷 (D)隔氣 。
88. 風速(V)所使用單位以下述何種表示? (A)kg/m
2
(B)m/s (C)Pa (D)kg/cm 。
89. 風壓(P)所使用單位以下述何種表示? (A)kgf/m
2
(B)m/s (C)cm/s (D)kg/cm 。
90. 板式帷幕牆中何種板材無法達到防火時效要求? (A)鋁板 (B)三明治板(鐵板)(C)琺瑯複合板 (D)不銹鋼板 。
91. 板片分割線,放樣基準線與下列何者無關? (A)樓層-米線 (B)柱距中心線(C)進出控制線 (D)建築線 。
92. 高程測量必須於各樓層,何處放出樓層-米線? (A)角柱 (B)樓版 (C)樓梯 (D)管道間 。
93. 板片式帷幕牆之女兒牆為加強二次防水性,必須加裝 (A)防火板 (B)防泥板(C)庇水板 (D)洞洞板 。
94. 位於樓層部之間層間塞及防煙填縫劑之組合需要有幾小時之防火時效? (A)半小時 (B)1 小時 (C)2 小時 (D)3 小時 。
95. 玻璃墊塊若為 EPDM 材質,硬度 85°置於玻璃之 (A)上方 (B)下方 (C)左側 (D)右側 。
96. 帷幕牆為現代化建築物的優點為 (A)快速施工 (B)造價高昂 (C)耗費人力 (D)耗能 。
97. 帷幕牆因質輕可在工廠標準化生產,減少建築物的重量,是何種建材? (A)綠建材 (B)耗能建材 (C)不良建材 (D)普通建材 。
98. 以防災觀點帷幕牆之開窗可作為 (A)排煙設備 (B)滅火設備 (C)緊急供電系統(D)警報設備 。
99. 內政部 93 年 3 月 10 日於「建築技術規則」建築設計施工編增訂綠建築專章,下列何者為綠建材? (A)帷幕牆 (B)PC 板外牆 (C)RC 外牆 (D)磚牆 。
100. 帷幕牆之層間變位,是考量何種設計 (A)耐震 (B)防火 (C)滅火 (D)防水 。
申論題 (0)
相關試卷
115年 - 20701 金屬帷幕牆-帷幕牆項 丙級 工作項目 05:施工檢查 51-88(2026/01/07 更新)#136467
115年 · #136467
115年 - 20701 金屬帷幕牆-帷幕牆項 丙級 工作項目 05:施工檢查 1-50(2026/01/07 更新)#136466
115年 · #136466
115年 - 20701 金屬帷幕牆-帷幕牆項 丙級 工作項目 04:專業工法施作 51-85(2026/01/07 更新)#136465
115年 · #136465
115年 - 20701 金屬帷幕牆-帷幕牆項 丙級 工作項目 04:專業工法施作 1-50(2026/01/07 更新)#136464
115年 · #136464
115年 - 20701 金屬帷幕牆-帷幕牆項 丙級 工作項目 03:施工準備 101-127(2026/01/07 更新)#136463
115年 · #136463
115年 - 20701 金屬帷幕牆-帷幕牆項 丙級 工作項目 03:施工準備 51-100(2026/01/07 更新)#136462
115年 · #136462
115年 - 20701 金屬帷幕牆-帷幕牆項 丙級 工作項目 03:施工準備 1-50(2026/01/07 更新)#136461
115年 · #136461
115年 - 20701 金屬帷幕牆-帷幕牆項 丙級 工作項目 02:圖說及規範之識讀 101-123(2026/01/07 更新)#136460
115年 · #136460
115年 - 20701 金屬帷幕牆-帷幕牆項 丙級 工作項目 02:圖說及規範之識讀 1-50(2026/01/07 更新)#136458
115年 · #136458
115年 - 20701 金屬帷幕牆-帷幕牆項 丙級 工作項目 01:材料及工法之辨識 151-195(2026/01/07 更新)#136457
115年 · #136457