110年 - 110-3 全國技術士技能檢定學科_乙級:14500機器腳踏車修護#105027
試卷資訊
所屬科目:技檢◆機器腳踏車修護-乙級
選擇題 (80)
21. 機器腳踏車在五期環保標準中規定,排氣量未達 150 ㏄,行車型態測定其 CO、HC 的排放量不超
過 g/㎞?(A)1.8、2.0(B)2.0、1.8(C)0.8、2.0(D)2.0、0.8。
26. 關於液壓煞車系統,下列敘述何者正確?(A)煞車總泵內回油孔較出油孔大(B)煞車作用時活塞堵住
出油孔(C)分泵活塞的回程量相當於來令片磨損量(D)煞車總泵儲油室油面下降一定為油管滲漏所造
成。
複選題
64. 針對車用油料之敘述,下列何者有誤?(A)汽油冷啟動性係依異辛烷值來表示(B)SAE 係依潤滑油之 維修等級來分類(C)汽油抗爆性係依辛烷值來表示(D)API 係依潤滑油之服務品質來分類。
64. 針對車用油料之敘述,下列何者有誤?(A)汽油冷啟動性係依異辛烷值來表示(B)SAE 係依潤滑油之 維修等級來分類(C)汽油抗爆性係依辛烷值來表示(D)API 係依潤滑油之服務品質來分類。
(A)進行火星塞之 安裝作業(B)防止火星塞間隙受碰撞而縮小(C)進行多缸引擎之動力平衡測試(D)防止火星塞陶瓷部份 碎裂。
(A)往左側調整時可調成較硬之程度(B)此為調整油壓阻尼係數值(C) 此為調整彈簧阻尼係數值(D)往右側調整時可調成較軟之程度。
(A)皮帶磨損程度是否更換是依 ab 的寬度而定之(B)摩擦力的傳遞是靠 cd 面(C)皮帶 ac 面與 bd 面的夾角是 50 度(D)規格編號是依 cd 寬度而定之。
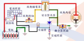
(A)有入檔時,安全整流器是用來防止離合器 開關的電流,流通到空檔燈(B)安全整流器是用來保護啟動繼電器(C)若安全整流器斷路,打空檔不拉離合器時,啟動繼電器無法作動(D)安全整流器是用來保護空檔燈的。